前情提要
我正在把 Homelab 的服務從一台機器的 Docker Swarm 遷移到另外一台機器的 Kubernetes,其中比較棘手的服務之一是 Jellyfin,因為這個服務包含了 1.3TB 的資料。
為什麼 1.3TB 是個問題?可以見前一篇文章:
結論
過程中其實有遇到一些挫折,不過我先講結論,過程等等提。
我使用了以下指令完成遷移:
ssh -A -R localhost:50000:192.168.0.138:32222 root@arachne-node-beta \
'rsync -avh --info=progress2 --info=name0 --delete --bwlimit=20m -e "ssh -p 50000" -vuar /mnt/das-storage/volumes/jellyfin_media-data/ linuxserver.io@localhost:/config/data/media-data/'
指令本身我是參考網路上的。arachne-node-beta 是我 homelab 內部使用的 hostname,之後簡稱 Beta 節點。
-R
-R localhost:50000:192.168.0.138:32222
這段參數的意思是,把 192.168.0.138:32222 接到 localhost:50000 去(對 Beta 節點而言),所以在 Beta 節點上訪問 localhost:50000 時實際上會連到 192.168.0.138:32222 去。
可以用 "SSH Remote Port Forwarding" 之類的關鍵字搜尋這個 flag 相關的資訊與用法。
-A
透過 ssh-agent 建立一個代理,把遠端的認證丟回本機處理,這樣就不用在 Beta 節點設定對目標(在這個案例中是 192.168.0.138)的金鑰。
rsync
指令參數看起來有點髒的原因是混合了我平時自己備份資料常用的:
-avh --info=progress2 --info=name0 --delete
和網路上找到的:
-e "ssh -p 50000" -vuar
--bwlimit=20m 則是為了處理 I/O 背壓 (Backpressure) 問題, 稍後解釋。
/mnt/das-storage/volumes/jellyfin_media-data/
linuxserver.io@localhost:/config/data/media-data/
分別是來源跟目標。
準備工作
先在 K8s 佈署 OpenSSH 的 Pod:
statefulset.yaml
statefulset.yamlapiVersion: apps/v1
kind: StatefulSet
metadata:
labels:
io.kompose.service: openssh
name: openssh
spec:
replicas: 1
selector:
matchLabels:
io.kompose.service: openssh
updateStrategy:
type: RollingUpdate
rollingUpdate:
partition: 0
template:
metadata:
labels:
io.kompose.service: openssh
spec:
containers:
- image: docker.io/linuxserver/openssh-server:latest
name: openssh
env:
- name: PASSWORD_ACCESS
value: "true"
- name: PGID
value: "1000"
- name: PUID
value: "1000"
- name: TZ
value: Asia/Taipei
- name: USER_PASSWORD
value: password
ports:
- containerPort: 2222
protocol: TCP
volumeMounts:
- mountPath: /config/data/jellyfin-cache
name: jellyfin-cache
- mountPath: /config/data/jellyfin-config
name: jellyfin-config
- mountPath: /config/data/media-data
name: media-data
restartPolicy: Always
volumes:
- name: jellyfin-cache
persistentVolumeClaim:
claimName: jellyfin-cache
- name: jellyfin-config
persistentVolumeClaim:
claimName: jellyfin-config
- name: media-data
persistentVolumeClaim:
claimName: media-data
---
apiVersion: v1
kind: Service
metadata:
labels:
io.kompose.service: openssh
name: openssh-service
spec:
type: NodePort
selector:
io.kompose.service: openssh
ports:
- protocol: TCP
port: 2222
targetPort: 2222
nodePort: 32222
這邊是使用 linuxserver/openssh-server 這個別人做好的 image。我是使用獨立的 Pod 而不是和 Jellyfin 共用 Pod 因為這樣 YAML 比較乾淨。
這邊是用 NodePort 處理,因為我暫時還不想煩惱設定 LoadBalancer。
作為 OpenSSH 伺服器的 Container 還需要完成幾件事:
- 配置和本地對應的 public key
- 安裝 rsync
在本地則是:
- 使用
ssh-add把要用來訪問 OpenSSH 伺服器的 private key 放進 SSH Agent 內。
方案的選擇
一開始其實有考慮過另外一個方案:掛載 SDS (Software-defined storage)。
Kubernetes 本身就支援將外部的 NFS 或是 iSCSI 之類的東西掛載成 Volume,或是 StorageClass 把網路上的各種實例當成 Volume 使用。因此理論上只要在 Beta 節點上套一層 SDS,就能讓 Pod 掛載它的 Volume,接著就能在 Pod 內進行資料資料轉移。
不過這個方案代表需要讓 Beta 節點暴露給網路做讀寫,在 LAN 內問題不大,但是考量「生產條件」的話這似乎不是一個標準的解決方式。所以最後選擇走基於 SSH 的方案,至少在正確使用方式下它是足夠安全的。
歷程
接著來談過程中遇到的挫折,反覆嘗試了幾種方式:
- Rclone 傳輸,兩端為 SFTP 對 SFTP。
- Rclone 傳輸,其中一端為 SSHFS 掛載本地,另外一端為 SFTP。
- Rclone 傳輸,兩端皆為 SSHFS 掛載本地。
- rsync 傳輸,兩端皆為 SSHFS 掛載本地。
- rsync 傳輸,其中一端 SSHFS 掛載本地。
rsync 不支援兩端同時為 remote。
過程中都會突然停止傳輸( 網路流量歸零),我原本以為是花式傳輸造成的某種鎖,或是 SSH 死掉之類的,但是就算用上 Port Forwarding 這個理應最穩定的方式還是會出現,而且它有很明顯的間歇性。雖然放著不管應該最後還是可以傳輸完畢,但是總覺得還是應該要試著解決它一下。
過程中用 LLM 做故障排除,最後試著把 iostat 資訊餵給 LLM 得到的階段性結論是硬碟的 I/O 瓶頸,加上個 --bwlimit=20m 限制傳輸流量之後,那個間歇性停止的問題就消失了,掛著跑了幾個小時終於把資料傳完了。
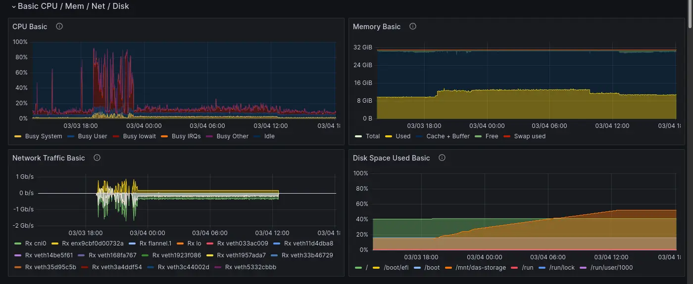
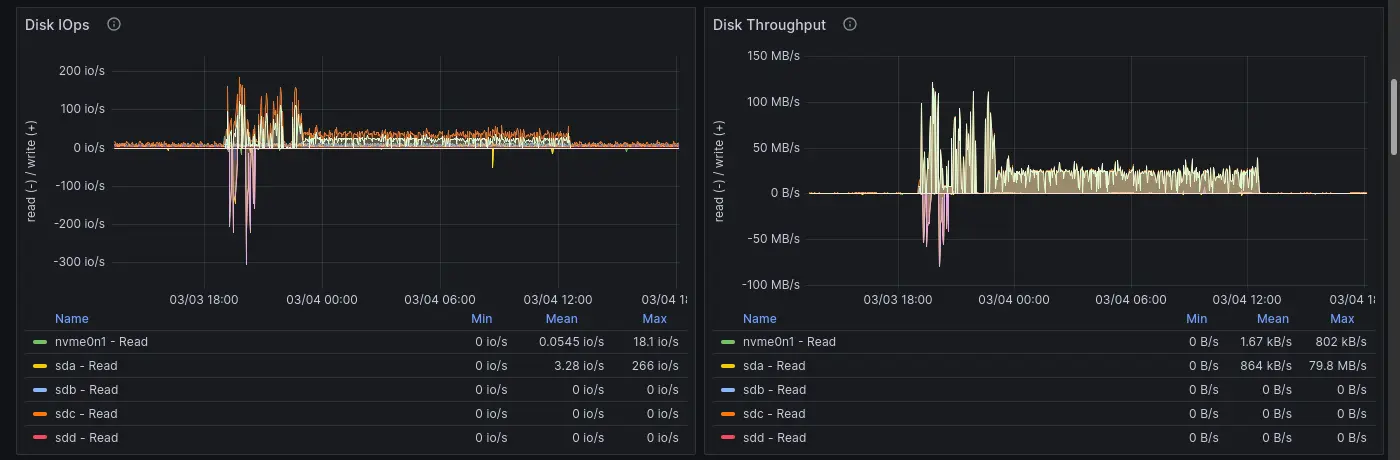
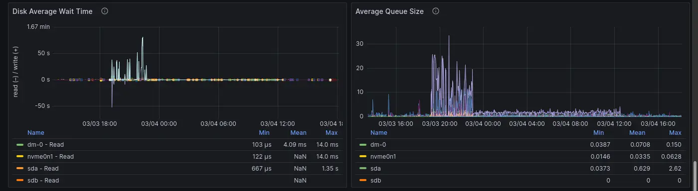
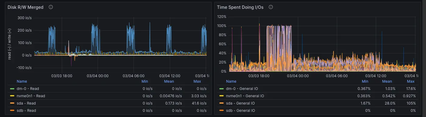
Node 回顧
這個回顧使用的 Dashboard 可以在這裡找到:
前段不穩定的部份就是我嘗試各種方案,並且傳輸時觀察到間歇性停止的部份。





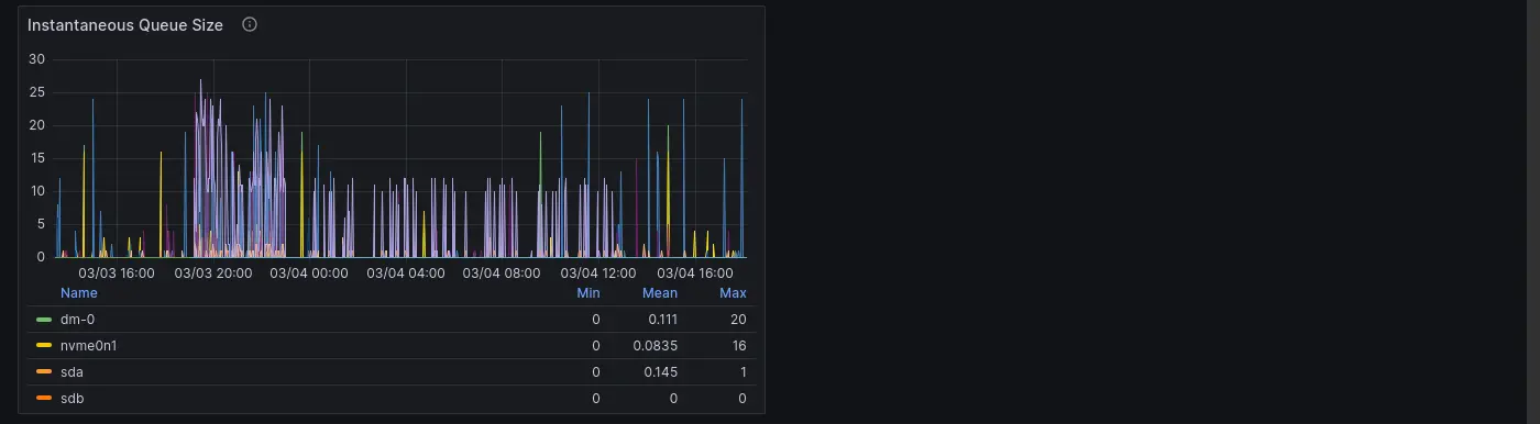
在這張圖很明顯看到硬碟的 I/O 已經吃滿了:

因此傳輸過程的間歇性停止其實是硬碟瓶頸,網路傳輸很快的把資料填進去 Buffer,Buffer 滿了硬碟來不及消化就讓網路傳輸暫停,寫入等待時間最高甚至超過一分半:




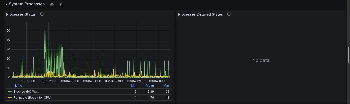
這裡也可以看到很多 I/O Wait:


Cluster 回顧
這個回顧使用的 Dashboard 是 kube-prometheus-stack 這個 Helm 的一部分。
可以觀察到相同的模式,沒什麼特別的資訊,不過機會難得(?)順便曬一下從 Kubernetes 的角度看過去的 Dashboard 長怎樣。




